豆豆网

 找回密码
 立即注册

QQ登录

只需一步,快速开始

查看: 2698|回复: 0

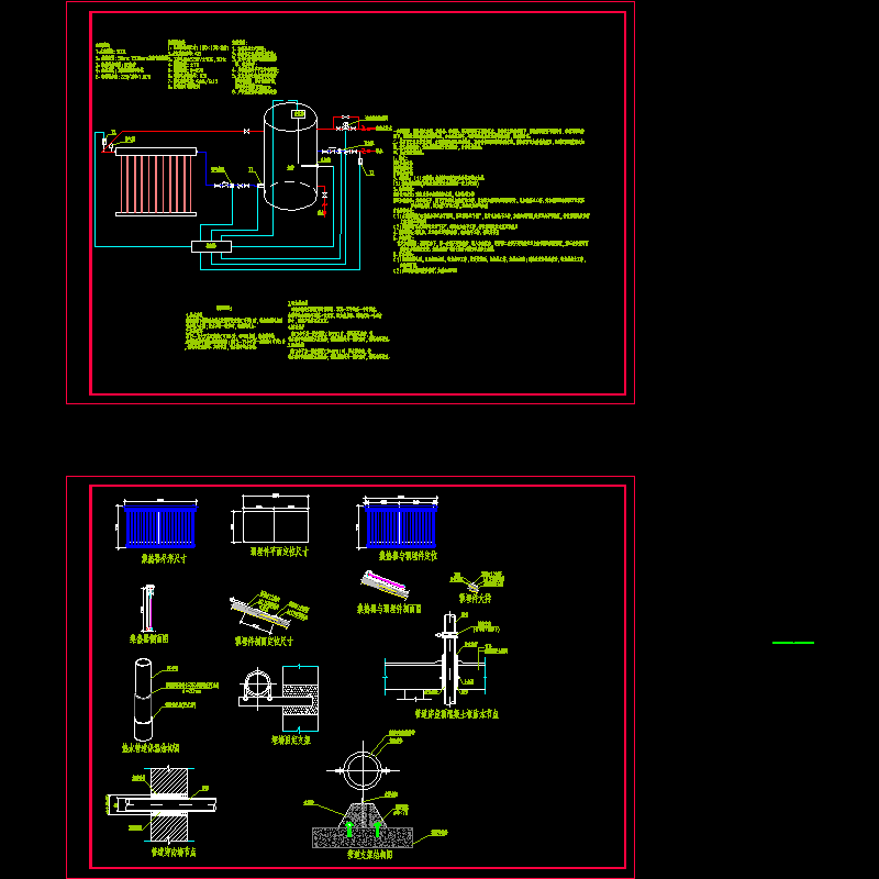
分离式太阳能原理节点CAD详图纸(循环泵的作用)(dwg)

[复制链接]

0

主题

0

帖子

1215

积分

超级版主

Rank: 8Rank: 8

积分
1215
发表于 2020-7-23 07:02:07 | 显示全部楼层 |阅读模式

该帖子包含附件可供参考学习和下载,您可以 搜索 更多您想要的资源


附件详情

如图所示,该系统由水箱、集热器、控制器、泵及管路等五部分组成。系统在太阳的辐射下,集热器温度将不断升高,在循环泵的作用下,将热量传递到水箱内的冷水,如此往复循环,不断将集热器的热量带回水箱,使水箱升温。

循环泵作用 - 1
第 1 张图
以上是部分图纸截图,有些图框没有放大后再截图,可能截图里不清晰或者看不到内容,您可以在下载后查看具体内容

温馨提示:该资料由网友于2020-7-23 07:02:07上传分享,您可以下载该资料进行学习和参考,如有侵权内容或者违法行为,请及时联系站长删除,如有疑问,您可以在参考资料专区发帖交流相关知识。

附件2099v11ew0220efccccsccf.rar

412.04 KB

下载  售价: 100 积分    赚积分

循环泵作用相关帖子

回复

使用道具 举报

您需要登录后才可以回帖 登录 | 立即注册

本版积分规则

QQ|联系我们|豆豆网 ( 苏ICP备20004746号-1 )

GMT+8, 2025-12-26 23:06 , Processed in 0.033895 second(s), 28 queries .

本站所有内容均由网友自主分享,如有侵权内容或者违法行为,请及时联系站长删除,本站将根据实际情况进行积分奖励!请查看:免责声明

快速回复 返回顶部 返回列表