豆豆网

 找回密码
 立即注册

QQ登录

只需一步,快速开始

查看: 1356|回复: 0

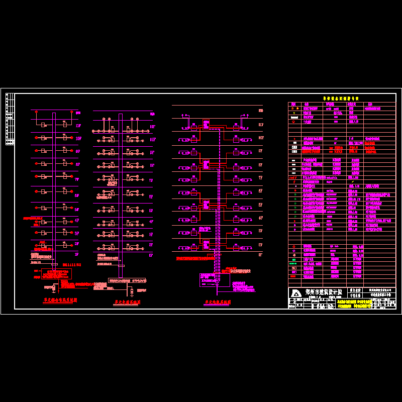
17层小区全套电气CAD施工图纸(TN-C-S)

[复制链接]

0

主题

0

帖子

971

积分

超级版主

Rank: 8Rank: 8

积分
971
发表于 2020-8-25 21:47:37 | 显示全部楼层 |阅读模式

该帖子包含附件可供参考学习和下载,您可以 搜索 更多您想要的资源


  • 建筑类别:住宅建筑
  • 建筑高度:高层建筑
  • 建筑面积:20277.09平方米
  • 地上层数:17层
  • 地下层数:1层
  • 设计阶段:施工图设计
  • 参考图纸:20-50张
  • 负荷等级:二级负荷
  • 防雷等级:三级
  • 火灾保护等级:二级
  • 有线广播:火灾应急
  • 接地方式:TN-C-S
  • 电力工程:10kV及以下变电所
  • 设计内容:电气设计说明, 系统, ,动力配电系统,照明配电系统,建筑物 ,电气消防报警系统,电话宽带系统,楼宇可视对讲系统,有线电视系统

附件详情

  • 0.4KV配电系统图2(公用配T2系统)
  • 单元配电箱、电表箱接线图
  • 2、3号楼单体总配电箱接线图
  • 2、3号楼单体配电系统图
  • 2号楼单体综合布线系统图 单元电话系统图
  • 单元电视系统图
  • 单体设备图例符号表
  • 2号楼单体综合布线系统图 单元电话系统图
  • 单元电视系统图
  • 单体设备图例符号表
  • 4号楼单体综合布线系统图 单元电话系统图
  • 单元电视系统图 4号楼单体电视系统图
  • 单体设备图例符号表
  • 10kV供电系统图-1、2
  • 4号楼单元配电系统图
  • 安全防范系统图

附件详情

本图是郑州某小区全套电气施工图,包括几个楼的综合布线、电话系统图,安全防范图等,共9个文件。

2

3

4

安全防范.dwg
安全防范.dwg
2号楼单体综合布线系统图a.dwg
2号楼单体综合布线系统图a.dwg
2、3号楼单体配电系统图.dwg
2、3号楼单体配电系统图.dwg
4号楼单体综合布线系统图.dwg
4号楼单体综合布线系统图.dwg
单元电视电话系统图.dwg
单元电视电话系统图.dwg
10kv供电系统图-2修改.dwg
10kv供电系统图-2修改.dwg
0.4kv配电系统图2(公用配t2系统).dwg
0.4kv配电系统图2(公用配t2系统).dwg
2号楼单体综合布线系统图.dwg
2号楼单体综合布线系统图.dwg
单元电话.dwg
单元电话.dwg
安全防范系统图.dwg
安全防范系统图.dwg
以上是部分图纸截图,有些图框没有放大后再截图,可能截图里不清晰或者看不到内容,您可以在下载后查看具体内容

温馨提示:该资料由网友于2020-8-25 21:47:37上传分享,您可以下载该资料进行学习和参考,如有侵权内容或者违法行为,请及时联系站长删除,如有疑问,您可以在电气工程专区发帖交流相关知识。

附件2099v11edec0edwescsdcff2ff.rar

1.77 MB

下载  售价: 100 积分    赚积分

相关帖子

回复

使用道具 举报

您需要登录后才可以回帖 登录 | 立即注册

本版积分规则

QQ|联系我们|豆豆网 ( 苏ICP备20004746号-1 )

GMT+8, 2025-12-21 05:40 , Processed in 0.015194 second(s), 27 queries .

本站所有内容均由网友自主分享,如有侵权内容或者违法行为,请及时联系站长删除,本站将根据实际情况进行积分奖励!请查看:免责声明

快速回复 返回顶部 返回列表