豆豆网

 找回密码
 立即注册

QQ登录

只需一步,快速开始

查看: 993|回复: 0

国外矮塔斜拉桥挂篮全套CAD施工方案图纸(31张).dwg

[复制链接]

0

主题

0

帖子

1516

积分

超级版主

Rank: 8Rank: 8

积分
1516
发表于 2020-10-3 15:41:36 | 显示全部楼层 |阅读模式

该帖子包含附件可供参考学习和下载,您可以 搜索 更多您想要的资源


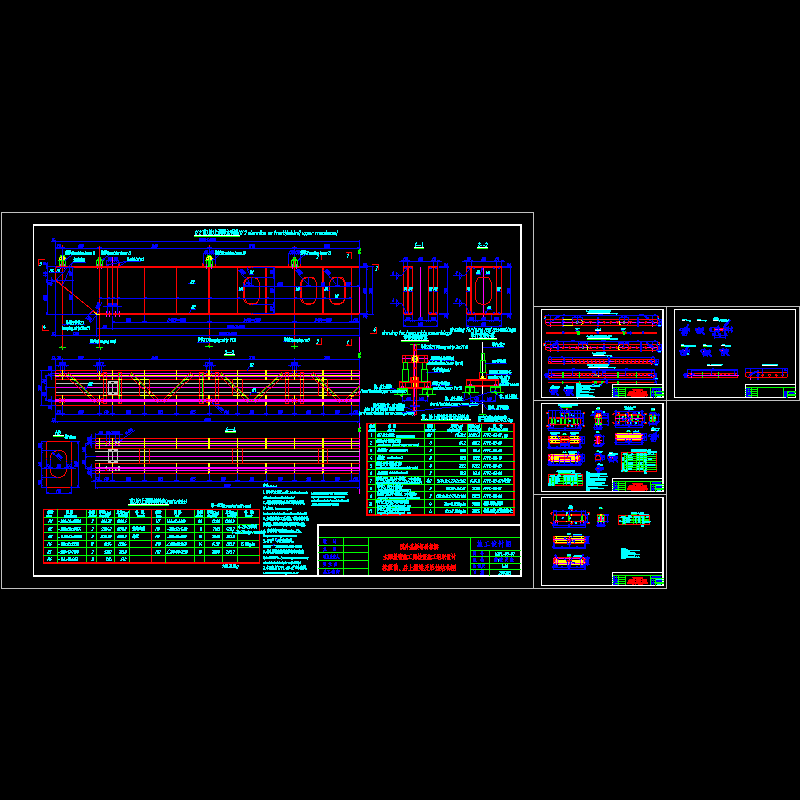
附件详情:    该附件为国外某矮塔斜拉桥挂篮施工全套CAD图,桥梁为5跨连续的矮塔单索斜拉桥,跨度为:115+3×200+115m,主桥是有竖向坡度的斜弯桥,主梁顶板均匀宽度为24.47m,底板均匀宽度为9.85m变化到12.85m桥梁箱梁的高度由4m变化到6.75m,变高度梁节段为0#两侧的28m长度,其余节段高度均为4m.箱梁的顶板厚度未25cm,腹板厚度为40cm,底板厚度由25cm变化到65cm ,底板变厚节段与变高节段号相同。由于全桥结构对称,考虑除0#以外的所有节段均采用挂篮施工。   ......   挂篮用途:    1、用于115m 3*200m 115m连续梁悬浇施工;    2、提供混凝土箱梁纵、横向预应力束张拉作业平台;   ......   挂篮组要组成:    本挂篮为三角形挂篮,由主桁架、前、后上横梁、底模平台及吊挂系统、外模吊挂及走行系统、后锚固、内外模、限位设施、施顶系统等组成。   ......   挂篮模板及限位系统:    挂篮外模采用钢模,内模采用竹胶板及组合钢模,内外模之间设对拉筋对拉(对拉筋单根受力不小于10t);外侧模与其支撑架焊为一体;为适应梁体线形,挂篮内、外模每施工一个节段需进行现场调整;本挂篮模板采用底模包侧模的形式,由于是梁高的等高度变化,外模板在变高度范围内设计成小块,每施工完一个节段就拆除一块模板,外侧模支架每施工完一个节段现场直接画线进行切割;挂篮底模平台为外侧模及其支架提供水平及竖向支撑,并为脱模提供支反力。   ......   设计于2007年,共包含挂篮受力计算书24页、挂篮施工图31张。

主桥施工步骤x.dwg
主桥施工步骤x.dwg
前上横梁结构图.dwg
前上横梁结构图.dwg
外导梁.dwg
外导梁.dwg
底模平台.dwg
底模平台.dwg
挂篮主桁结构图.dwg
挂篮主桁结构图.dwg
挂篮总布置图1.dwg
挂篮总布置图1.dwg
挂篮施工步骤.dwg
挂篮施工步骤.dwg
挂蓝外模板布置.dwg
挂蓝外模板布置.dwg
设计说明.dwg
设计说明.dwg
以上是部分图纸截图,有些图框没有放大后再截图,可能截图里不清晰或者看不到内容,您可以在下载后查看具体内容

附件2099v11ecwscfd0c0cswecw.zip

6.12 MB

下载  售价: 100 积分    赚积分

矮塔斜拉桥施工方案相关帖子

回复

使用道具 举报

您需要登录后才可以回帖 登录 | 立即注册

本版积分规则

QQ|联系我们|豆豆网 ( 苏ICP备20004746号-1 )

GMT+8, 2025-12-26 19:27 , Processed in 0.015819 second(s), 28 queries .

本站所有内容均由网友自主分享,如有侵权内容或者违法行为,请及时联系站长删除,本站将根据实际情况进行积分奖励!请查看:免责声明

快速回复 返回顶部 返回列表